Песочница изолирует процесс, чтобы вредоносное ПО не могло напрямую атаковать другие процессы на устройстве. Вредоносная программа должна найти способ покинуть песочницу, чтобы провести атаку на систему.
Firefox Browser уже поддерживает несколько песочниц, например, для процессов контента и сокетов.
Изолированная среда для графического процессора разрабатывалась 6 лет. Это важный функционал для Mozilla, поскольку он устраняет одно из основных критических замечаний общей модели песочницы Firefox.
Реализация песочницы будет неокончательной, потому что еще продолжается работа над проблемой, связанной с файловой системой. Проблема, которую Mozilla надеется решить в Firefox 112, привела к нарушению кеша шейдеров. Инженеры решили эту проблему, предоставив изолированному процессу графического ядра полный доступ к файловой системе Windows.
Проблема кэша шейдеров наблюдалась только на некоторых машинах, и требуется дополнительное время для ее изучения и поиска решения.
Как только проблема будет решена, полный доступ к файловой системе будет отозван, а изолированная среда графического процессора будет полноценно работать в Firefox.
На сайте Bugzilla организация Mozilla официально подтвердила намерение запустить песочницу графической подсистемы в Firefox 110. Firefox 110 станет первой стабильной версией веб-браузера, поддерживающей эту функцию по умолчанию.
Как включить песочницу для процессов GPU в Firefox
Песочница графического процессора уже некоторое время доступна в тестовых версиях Firefox на каналах Beta, Dev и Nightly.
Включить ее можно с помощью параметра security.sandbox.gpu.level на странице about:config. Значение 0 означает, что песочница отключена, значение 1 — что включена.

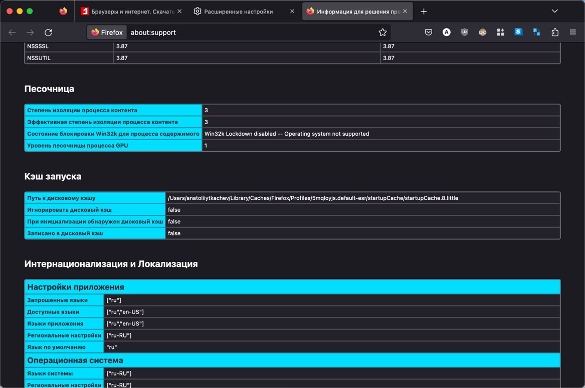
Пользователи Firefox могут проверить статус песочницы графического процессора следующим образом:
- Перейдите на внутреннюю страницу about:support или выберите Меню > Справка > Информация для решения проблем.
- Прокрутите вниз до раздела Песочница и найдите запись Уровень песочницы процесса GPU.

Firefox перечисляет статус и уровень каждой песочницы. Более высокие уровни означают более жесткие ограничения.
Релиз Firefox 110 запланирован на 14 февраля 2023 года.
Обновления программ, что нового
• Урок Яндекса о нейросетях и цифровой безопасности собрал 2,5 миллиона школьников
• Раскрыты характеристики смартфона Oppo Reno 15: чипсет Snapdragon 7 Gen 4 и аккумулятор на 6 500 мАч
• Google выпустила Android 16 QPR3 Beta 1.1 с исправлением сбоев при запуске приложений
• Обновление Intel Arc Pro Graphics 32.0.101.8306 WHQL (Q4.25): Поддержка Windows 11 25H2, динамическое распределение видеопамяти, рост производительности в SPECviewperf
• Смартфоны Google Pixel теряют фотографии из-за программного сбоя при сохранении данных
• В Госдуме считают преждевременной полную блокировку Telegram в России